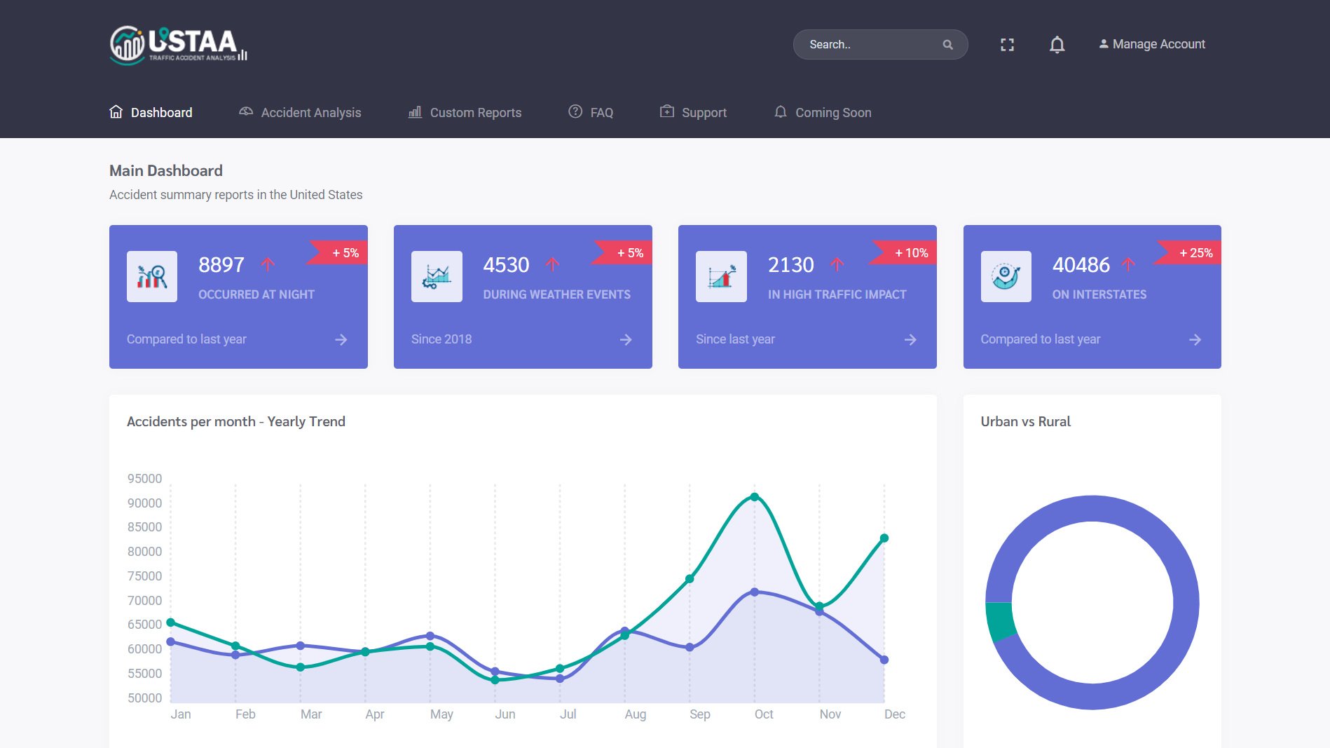
United States Traffic Accident Analysis.
Database Administrator & Backend Developer | Web Application | PHP & SQL
3 developers | 5 months | May 2020
Description.
"USTAA" is a data analysis website for traffic accidents in the United States, utilizing an Oracle Database 12c. The site is written in PHP with embedded SQL, enabling fast querying of over 5 million rows of data.
My contributions included developing and managing the accident database, writing SQL queries, and integrating those queries into the PHP codebase.

More Images.










